Skip navigation

Duo Administration - Logs and Reports

Last updated:

Overview

All administrator roles, except Billing, can view reports. Click Reports in the Admin Panel left navigation to access the available reports.

Authentication Log

Available in: Duo Free, Duo Essentials, Duo Advantage, and Duo Premier

The default view shows authentication events for the previous 24 hours. You'll see a visual representation of authentication successes and failures, and a list of authentication attempts that shows the following information:

  • When the login was attempted
  • Whether the login attempt was successful or not (if access is denied, a reason is provided)
  • The username
  • Which application was used
  • Risk assessment information
  • The access device's operating system
    • Browser and browser plugin information if using a web based application with the inline Duo Prompt
    • The location from which the login attempt originated (if a publicly resolved IP address)
    • The client IP address (if the client sends IP information)
  • What type of Duo authenticator was used (Duo Push, SMS, phone call, etc)
    • Information about the device that was used for Duo authentication (phone number, location, IP address, etc.)
Authentication Log

Duo Premier, Advantage, and Essentials plan customers see events for users when they access an application without two-factor authentication as a result of setting the New User Policy setting to "Allow access without 2FA" and when denied access to an application because the New User Policy is set to "Deny access".

Duo Premier and Advantage plan customers see the preview mode for Risk-Based Factor Selection.

To narrow down the authentication logs shown, click on "Last 24 Hours - No filters applied" (the default) at the top of the page to expand the filtering options. You can expand the time range up to a maximum of 180 days, filter the authentication log information by typing in all or part of a user, application, or group name, or select from other criteria like second factor or passwordless devices used to authenticate, authentication log success or failure reasons, and more.

Click the Export button in the upper right side of the log display and select from the available export options, which may include CSV or JSON which will download a copy of the log. You may also select Print which will go directly to your browser's print dialog.

Duo Desktop Deployment

Available in: Duo Advantage and Duo Premier

The "Duo Desktop Deployment Progress" page shows the percent of devices with Duo Desktop installed.

Duo Desktop Deployment Progress Page

Single Sign-On Log

Available in: Duo Essentials, Duo Advantage, and Duo Premier

The Single Sign-On log shows Duo Single Sign-On successful and failed authentication activity and password resets. Success indicates verification of primary authentication from any authentication source plus Duo secondary authentication.

Single Sign-On Log

Click the Export button in the upper right side of the log display and select from the available export options, which may include CSV or JSON which will download a copy of the log. You may also select Print which will go directly to your browser's print dialog.

Telephony Log

Available in: Duo Free, Duo Essentials, Duo Advantage, and Duo Premier

The telephony log shows all the phone calls and SMS messages sent by Duo. These could be initiated by administrator login to the Admin Panel, user login to Duo protected services, or device enrollment and activations links sent to users and administrators (as shown in the "Context" column).

The number in the "Credits" column shows how many credits were deducted from your telephony credits balance for each phone call or message.

Telephony Log

Click the Export button in the upper right side of the log display and select from the available export options, which may include CSV or JSON which will download a copy of the log. You may also select Print which will go directly to your browser's print dialog.

Administrator Actions

Available in: Duo Free, Duo Essentials, Duo Advantage, and Duo Premier

The administrator actions log shows activity by your organization's Duo administrators. Examples of logged administrator actions include:

  • Administrators logging in to the Admin Panel
  • Tasks like adding, modifying, or deleting phones, users, tokens, applications, and other administrators
  • AD Sync start and end
Administrator Actions Log

Click on the link in the "Action" column to see more details.

Authentication Log Filtering

To narrow down the administrator actions logs shown, click on "Last 24 Hours" (the default) at the top of the page to expand the filtering options. You can expand the time range up to a maximum of 180 days and filter by administrator.

Click the Export button in the upper right side of the log display and select from the available export options, which may include CSV or JSON which will download a copy of the log. You may also select Print which will go directly to your browser's print dialog.

Activity Log

The “Activity Log” reports page shows the event log of create, read, update, and delete (CRUD) actions taken by a system, user, application or administrator in your Duo account. Examples of actions include:

  • Administrator logins
  • Adding users or devices
  • Modifying policies
  • Creating, modifying, or deleting enrollment policies
  • Creating or deleting applications
  • Reading bypass codes for users

The default view shows activity logs for the previous 24 hours. You can change the time range or filter events by "Actor type", "2FA device updated" or "Action type". Click the Export button in the upper-right side of the log display to select from the available export options.

Activity Log

Click View details on any action to see additional information.

Activity Log Action Details

Authentication Summary

Available in: Duo Free, Duo Essentials, Duo Advantage, and Duo Premier

The "Authentication Summary" page shows your authentication success rate, the most frequently used authentication methods and applications, and trends in authentication method usage.

Authentication Summary Page

Click the Print button in the upper right side of the report display to open your browser's print dialog.

Denied Authentications

Available in: Duo Free, Duo Essentials, Duo Advantage, and Duo Premier

The "Denied Authentications" page shows your authentication failure rate, the most common authentication methods used in failed authentications, reasons authentications were denied, and the top users and applications with denied authentications.

Denied Authentications Page

Click the Print button in the upper right side of the report display to open your browser's print dialog.

Deployment Progress

Available in: Duo Free, Duo Essentials, Duo Advantage, and Duo Premier

The "Deployment Progress" page provides an overview of your current Duo deployment status. It shows the total number of users and licenses consumed, the number of enrolled and unenrolled users, password status for Duo-hosted users (paid plans only), and the number of users that have successfully authenticated.

Deployment Progress Page

Click the Print button in the upper right side of the report display to open your browser's print dialog.

Policy Impact

Available in: Duo Advantage and Duo Premier

The "Policy Impact" page shows users and authentications that were affected by policies. The "Blocked" tab displays the users and authentications that were blocked and the reasons for the blocked authentications. The "Expedited" tab displays users and authentications that were expedited due to an authorized networks or remembered devices policy.

Policy Impact Page

Click the Export button in the upper right side of the log display and select from the available export options, which may include CSV or JSON which will download a copy of the log. You may also select Print which will go directly to your browser's print dialog.

Universal Prompt Progress

Available in: Duo Free, Duo Essentials, Duo Advantage, and Duo Premier

Duo's next-generation authentication experience, the Universal Prompt, provides a simplified and accessible Duo login experience for web-based applications, offering a redesigned visual interface with security and usability enhancements.

The Universal Prompt Update Progress report acts as a centralized location for determining which of your applications will be capable of supporting the new prompt, which applications require reconfiguration for continued use, monitoring updates to the availability of required software updates needed to support the Universal Prompt, viewing which applications have the necessary update in place, and activating Universal Prompt for updated applications.

Universal Prompt Update Progress Report

Read the Universal Prompt Update Guide for more information about the update process to support the new prompt.

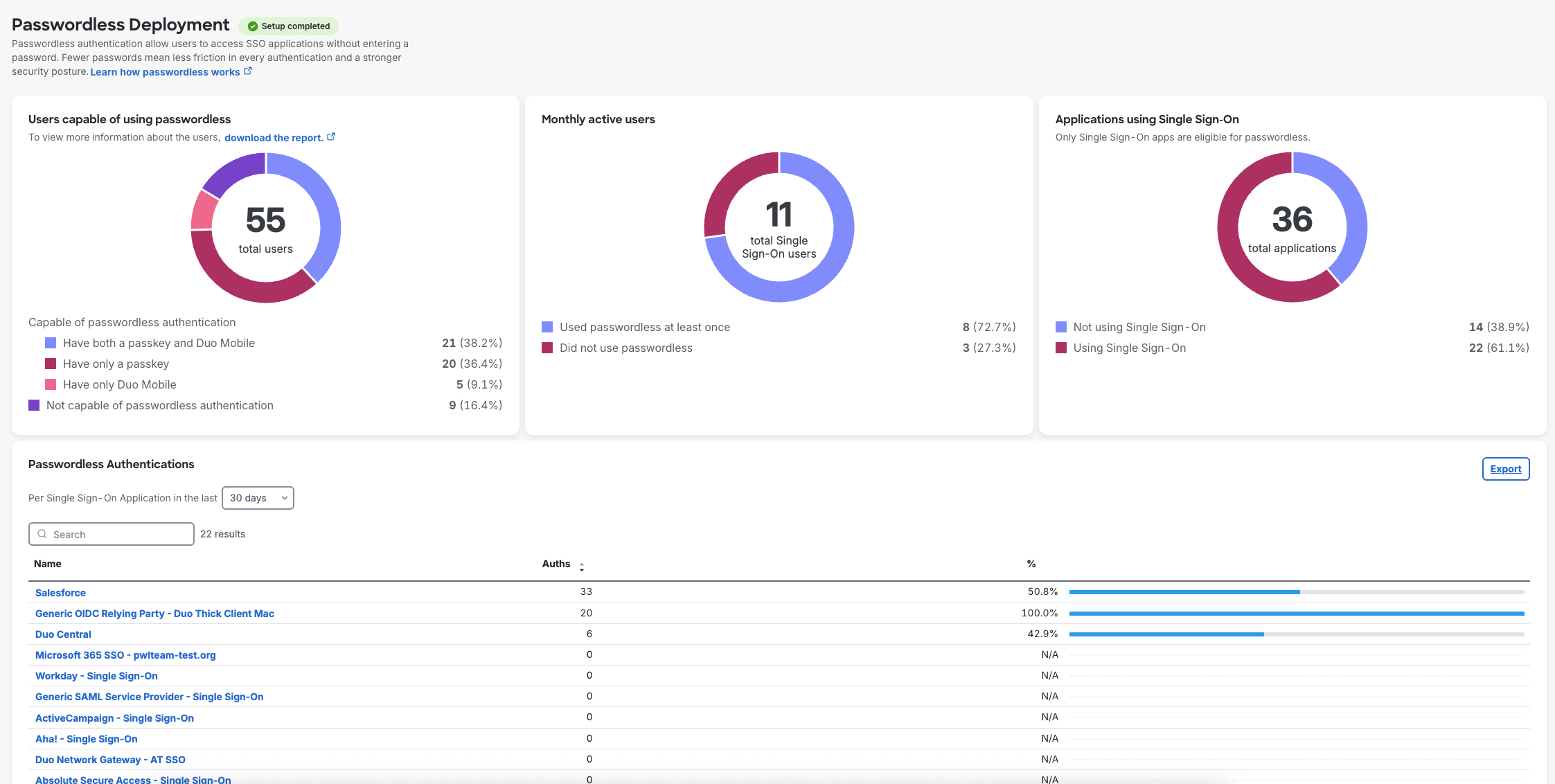
Passwordless Deployment

The Passwordless Deployment report includes insights into the following:

  • Users capable of using passwordless - Shows how many of your users have passwordless-compatible authenticators capable of user verification. You can download this report from the Admin Panel as a CSV to see detailed information for individual users.

  • Monthly active users - Shows how many of your users logged in with passwordless authentication at least once, or did not use passwordless authentication at all.

  • Applications using Single Sign-On - Shows how many of your protected applications are SAML or OIDC applications federated with Duo Single Sign-On.

  • Passwordless Authentications - Shows the number of passwordless authentications for each of your SSO applications, sortable by app name and the number of authentications. Use the drop-down to change the time period shown from 24 hours up to 180 days. Navigate through the paged list of applications or search for a specific application by name. Clicking the name of any application takes you to the Authentication Log, with the view filtered to that application.

Passwordless Insights Reporting in the Duo Admin Panel

Click on the Export button in the top right of the Passwordless Authentications table to view passwordless enrollment status across your organization with a CSV export of your users.

Unsupported Clients Log

Action required by February 2, 2026 - Duo CA bundle expiration


Duo’s existing certificate authority (CA) pinning bundle will expire in 2026. Duo products that use certificate pinning require a software update for continued use after February 2, 2026

Please visit the Duo Knowledge Base article How can I make sure I am up to date with Duo's latest applications in time for the Duo root certificate authority bundle replacement? for more information and guidance.

We've provided the "Unsupported Clients Log" report as a resource for identifying affected software and clients to update or decommission before the target date. The report shows:

  • The last seen timestamp for the client.
  • The application type.
  • The integration key (ikey) or client ID for the application.
  • The subaccount name when viewing the report in the main account (available only to MSP admistrators).
  • The end-user name, if applicable to the event and client type.
  • The API hostname used by the application.
  • The IP address reported by the client.
  • The client application name as reported by the client's user agent or telemetry information.
  • The version of the client, if reported.

Use the controls above the report data to filter by client, username, or account information, or to change the time range. The Admin Panel view of this report shows the first 10,000 records. To view the full results, click Export in the upper-right to download all rows.

Unsupported Clients Log in the Duo Admin Panel

Log Retention

Duo authentication, telephony, and administrator action log entries are retained indefinitely by default. Change the log retention period to your desired maximum number of days in the "Logging" setting.

Additional Monitoring Information

Duo Advantage and Duo Premier customers can find Duo Trust Monitor security event reporting and Cisco Identity Intelligence under Monitoring in the navigation menu.